VOCs 排放量已接近或超過NOx 排放量,年排放量超過2 000 萬噸,是監管和處理重點。其主要來源于溶劑的產生和使用部門,化工和醫藥生產、燃料油的運輸和裝卸、機動車尾氣排放等過程。目前VOCs 廢氣有多種處理方法,主要包括冷凝回收、高沸點溶劑吸收、活性炭吸附、焚燒處置等。根據VOCs 廢氣產生特點及經濟性,RTO(蓄熱室氧化器)技術具有凈化效率高、污染物分解徹底、換熱效率高、節能、阻力低、風機裝機功率小等優點,對處理VOCs 有著較廣泛的應用前景。下面將重點介紹RTO技術,幫助大家更好的了解RTO方法,為使用和運營作參考。
RTO(蓄熱式熱氧化爐)
與傳統的催化燃燒、直燃式熱氧化爐相比,具有熱效率高(大于等于90%)、運行成本低、能處理大風量低濃度(相對于廢氣排放而言)。RTO 裝置有兩室、三室以及多室裝置,兩室RTO 裝置VOCs 的去除率在95% ~ 98%,三室RTO裝置VOCs 去除率可達到98%以上。
1、RTO 原理
兩室RTO 沒有吹掃工序,在進行閥門切換時,部分VOCs 廢氣沒有經過處理直接排放,從而降低了VOCs 的去除效率。多室RTO 是在廢氣量非常大的情況下,為保證廢氣進氣的均勻性,增加了同時進氣和出氣的蓄熱室數量。目前三室RTO 是主流實用裝置,較好的兼顧了效率和投資成本。
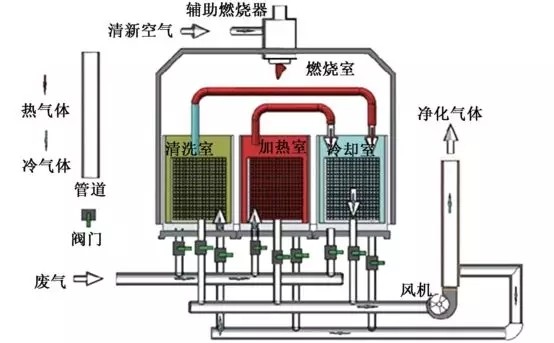
三室RTO 運行原理:三室RTO 主體結構由燃燒室、三個陶瓷填料床和六個切換閥組成,當有機廢氣進入陶瓷床1 后,陶瓷床1 放熱,有機廢氣被加熱到一定溫度后進入燃燒室燃燒,同時產生的高溫氣體通過陶瓷填料床2,陶瓷床2 吸熱蓄熱,高溫氣體被填料床2 冷卻后,經過切換閥門排放,填料床3 進行吹掃,以保證原進入填料床3 而未反應的廢氣進入燃燒室燃燒,而不是直接排放;經過一段時間后,閥門切換,廢氣從填料床2 進入,填料床2 放熱,填料床3 蓄熱,填料床1 進行吹掃;然后在填料床3 進氣,填料床1 蓄熱,填料床2 進行吹掃;這樣周期性地切換,就可連續處理有機廢氣。
【RTO工作原理示意圖】

2、RTO 安全預處理措施
由于RTO 裝置常采用明火進行工作,容易產生爆炸事故,是使用RTO 裝置比較關心的問題。廢氣的安全預處理措施主要包括:
(1) 濃度控制:為安全起見,防止爆炸或火災,廢氣中VOCs 的濃度通常應控制在25% LEL(爆炸濃度下限)以下;
(2) 回火控制:為防止回火,在設計管道尺寸時應使廢氣的最低流速始終大于回火速度,而且選取適當的安全系數;
(3) 安全措施:可以采取設置文丘里阻火器、回火防止器、安全液封、空氣稀釋、無回火噴射等安全控制措施;
(4) 報警連鎖:設置爆炸或回火報警儀及安全聯鎖控制系統。
3、RTO 裝置的優缺點
RTO 裝置經過多年的運行及改進發展,表現的優點主要有:
(1) 幾乎可以處理所有含有機化合物的廢氣,可以處理風量大、濃度低(相對于直燃焚燒爐)的有機廢氣;
(2) 可以適應廢氣中VOCs 的組成和濃度的變化、波動;
(3) 對廢氣中夾帶少量灰塵、固體顆粒不敏感;
(4) 在所有熱力燃燒凈化法中熱效率最高( > 90%);(5)在合適的廢氣濃度條件下無需添加輔助燃燒而實現自供熱操作;
(6) 凈化效率高( 三室> 98%, 兩室95% ~98%),維護工作量少,操作安全可靠;
(7) 有機沉積物可周期性地清除,蓄熱體可更換;
(8) 整個裝置的壓力損失較小(RTO 裝置系統總壓力損失一般<3 000 pa,隨所用蓄熱體的結構類型、氣體速度而變),裝置使用壽命長。
主要缺點有:(1)裝置重量大(因為采用陶瓷蓄熱體)、容積大;(2)要求盡可能連續操作;(3)投資費用相對較高;(4)對于大風量、低濃度廢氣而言,運行費用仍然偏高;(5)存在一定的火災爆炸風險,國產儀表質量不過關,國外品牌價格貴。
4、RTO 運行中出現的問題
(1)處置含石油醚廢氣的RTO裝置和處置含異丙醚廢氣的RTO 裝置發生過多次爆炸事故,雖然處理濃度明顯低于爆炸下限。根據RTO調研情況分析,石油醚和異丙醚具有閃點低、揮發性強的特點。因此,RTO 處理VOCs 廢氣,須關注低閃點物質(石油醚、異丙醚、乙醚、環己烷等);建議低閃點VOCs不進入RTO 處理裝置,單獨采用碳纖維吸附方式處理。
(2)RTO 裝置運行控制參數比較單一。目前主要監控的運行參數為燃燒室溫度,進氣VOCs 濃度在線監測儀器反饋的數據不準確,從而不能預先確定助燃燃料的助燃量,這就造成燃燒室溫度出現波動。在VOCs 濃度過高時出現燃燒室溫度過高現象,可能會造成蓄熱體的破壞,降低RTO 裝置的使用壽命。目前RTO國產儀表質量不過關,大多不能夠滿足運行管理要求。
(3)采用RTO 裝置處理VOCs 廢氣單位多為危化品生產或使用企業,使用過程中特別擔心出現爆炸。由于RTO 裝置的運行研究、設計規范和在線監控數據比較欠缺,出于安全考慮,目前RTO 裝置運行企業對接入VOCs 廢氣的類別及濃度比較保守。
5、RTO 運行經驗參數
根據調研情況及相關資料,三室式RTO 裝置可以兼顧到處理效率和經濟性要求;一般設計廢氣處理風量為10 000 ~ 30 000m3 / h 時,占地面積、設計、材料要求、設備安裝、運行控制等方面比較適用,特別小風量和大風量都不適合采用三室式RTO。
RTO 裝置年運行費用一般在幾十萬到幾百萬之間,助燃燃料為天然氣或柴油或廢溶劑。要求進入RTO 裝置的VOCs 廢氣濃度在1 000 ~8 000 mg/m3 才具有明顯的經濟可行性;據相關資料分析,VOCs 濃度達到2 000 mg/ m3 以上時,RTO 裝置不使用助燃燃料也可正常運行。故為配套RTO 裝置的正常穩定運行,必須對收集VOCs 的收集系統進行密閉、合理、系統化設計,進而保證綜合進入RTO 裝置的VOCs 廢氣濃度在合適的范圍內。
RTO 裝置設計燃燒室溫度在850℃ 以上,實際運行溫度在720℃以上,在保證VOCs 去除率的前提下,適當降低燃燒室溫度可以減少助燃燃料使用量,降低運行費用。RTO 裝置熱利用效率在90% 以上,三室RTO 的VOCs 去除率可達到99% 以上。RTO整個系統的壓力損失一般小于3 000 Pa。
結語
通過對RTO(蓄熱式熱氧化爐)裝置的分析,了解其原理、優缺點、存在問題,為RTO 裝置的改善、建設和運營提供參考。RTO具有VOCs 去除率比較高,自動化程度高,運行操作管理方便等優點,但同時也有一定的限制約束條件。從安全性、經濟性和VOCs 去除效果方面考慮,RTO 裝置比較適合處理VOCs 濃度為1 000 ~ 8 000mg/ m3 的廢氣;濃度過低,去除效率降低,且需要較多的助燃燃料,經濟性降低;濃度過高,超出RTO 設計溫度,容易破壞蓄熱體,甚至出現火災事故。三室式RTO 裝置(廢氣處理量為10 000 ~30 000 m3 / h)可以兼顧到處理效率和經濟性要求,一種可靠適用的VOCs 廢氣處理方法。
廣東建樹環保科技有限公司是一家專業從事工業廢水處理、工業廢氣處理和環境修復的環保設備研發與銷售服務的企業。為工業企業和市政工程等項目提供工業廢水處理、工業廢氣處理、有機廢氣VOCs處理的一體化解決方案,從“工程設計”、“工程承包”、“設備采購”、“安裝調試”、“耗材銷售”、“運營管理”、“環評辦理”等環節提供專業的差異化服務,聯系電話:135 5665 1700。